联系我们 / Contact us
电话:0771-3108828
邮箱:673732251@qq.com
地址:南宁市高新区科德西路29号1号楼13层
行业资讯
变频恒压供水设备相关知识
浏览次数:
时间:2017-12-19
① 产品材质:铸铁、不锈钢 ② 可输送介质:清水、污水 ③ 适用行业:建筑工程、化工
变频供水设备由气压罐、水泵及电控系统三部分组成,其突出优点是,不需建造水塔,投资小、占地少,布置灵活,建成投产快。采用水气自动调节、自动运 转、节能与自来水自动并网,停电后仍可供水,调试后不需看管。广泛用于企业单位、住宅区及农村的生产、生活、办公供水。适用于供水户在5000户以内,日 供水量在3000m3以内场所,供水高度达100米以上。
变频供水设备,一般设在地面或地下室。有自来水的单位,使用该设备可以调节高峰用水量,增加水压,能在高峰用水时,满足大面积用水和高楼层用水。没自来水的单位、工厂或农村,只需将该设备接通水源电源,即可得到稳定的水量水压,满足用水需要。
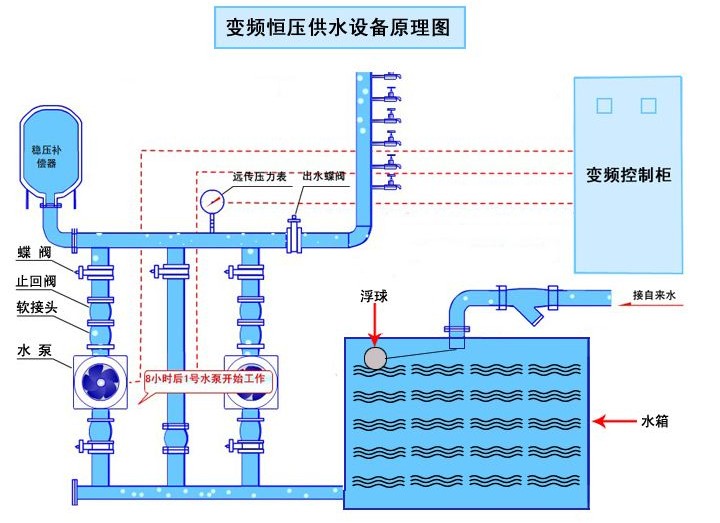
变频供水设备工作原理
变频供水设备采用气压式供水。利用密封罐体,利用罐内高压气水压力达到供水目的。具体工作顺序是由水泵将水通过逆止阀压入罐体,使罐内气体受到压 缩,压力逐渐增大。当压力达到指定上限时电接点压力表通过控制柜使泵机自动停止。设备中的水压高于外界管网压力,自动送水至供水管网。当罐体内水位下降, 罐内气体膨涨压力减小到指定的下限位置时,电接点压力表通过控制柜使水泵重新启动。如此反复,使设备不停供水。当罐内气体不足时,补气阀可自动补气。
变频恒压供水设备原理图

变频供水设备|变频恒压给水设备常用组合方式
立式系列变频供水设备吨位为2-200吨,系立式供水设备,具有占地面积小的优点,以水井或蓄水池做水源,适用于地面面积小,用水量少的用户。
卧式系列变频供水设备吨位为10-100吨,系卧式供水设备,以水井或蓄水池做水源,适用于企业事业单位,农村等用水量较大的用户使用。
变频供水设备|变频恒压给水设备安装使用及保养
1、本设备安装应选择通风良好、灰尘少、不潮湿的场地,环境湿度为-10℃-40℃。在室外应设防雨,防雷等设施。
2、为方便设备安装、保养、设备四周应留70cm空间,人孔处应保留1.5m空间,四周地面应设排水沟。
3、选定场地后,要处理好地基、在用砼浇注或用砖石砌筑罐体支承座。待基座完全固化后,再吊装罐体并放稳,随后安装附件,接通电源。
4、在试车前,应先关闭供水阀,检查各密封阀情况,不允许有泄露现象,开车后,应注意机泵转向。当压力表指针到上限时,机泵自动停止。打开供水阀,即可正常供水、如需定时供水,可把选择开关扳到手动位置。
5、本设备泵机组应经常检查。离心泵和止回阀如发现漏水现象,应及时紧固法兰螺丝或更换石棉根,检查机泵底脚螺栓不能松动,以防损坏机器。电器自动 控制系统,应防水、防尘、经常检查线路绝缘情况,连接螺栓是否松动和保险丝完好等情况。压力表外部最好用透明材料包裹,以防损坏。